Open Source · Free · Self-Hosted

Execution, with context preserved.

OpenArca turns tickets and tasks into structured execution — keeping decisions, ownership, and flow connected across your team.

Free forever AGPL-3.0 License Docker Ready EN + PL
app.openarca.com
OpenArca Developer Dashboard
Product positioning

What OpenArca is (and isn't)

OpenArca is not another bloated project management suite.

It sits between:

  • support systems
  • developer workflows
  • operational team memory

OpenArca connects tickets, tasks, and decisions into one execution flow — so teams can move fast without losing context.

What OpenArca IS
  • Execution-focused workflow system
  • Operational memory for teams
  • Developer-first environment
What OpenArca ISN'T
  • Heavy enterprise PM software
  • Traditional helpdesk
  • Task tracker disconnected from real work
The problem

Why teams lose execution context

Most teams don't struggle because of lack of tools — they struggle because context gets fragmented.

01

Tickets live in one place, tasks in another

02

Decisions disappear in chats or comments

03

Ownership gets lost during handoffs

04

Work moves, but knowledge doesn't

OpenArca keeps execution and context connected — so work stays clear from start to finish.

Built for developers, by developers

Everything your team needs to execute

No bloated project management. No managerial dashboards. Just the tools that help teams ship.

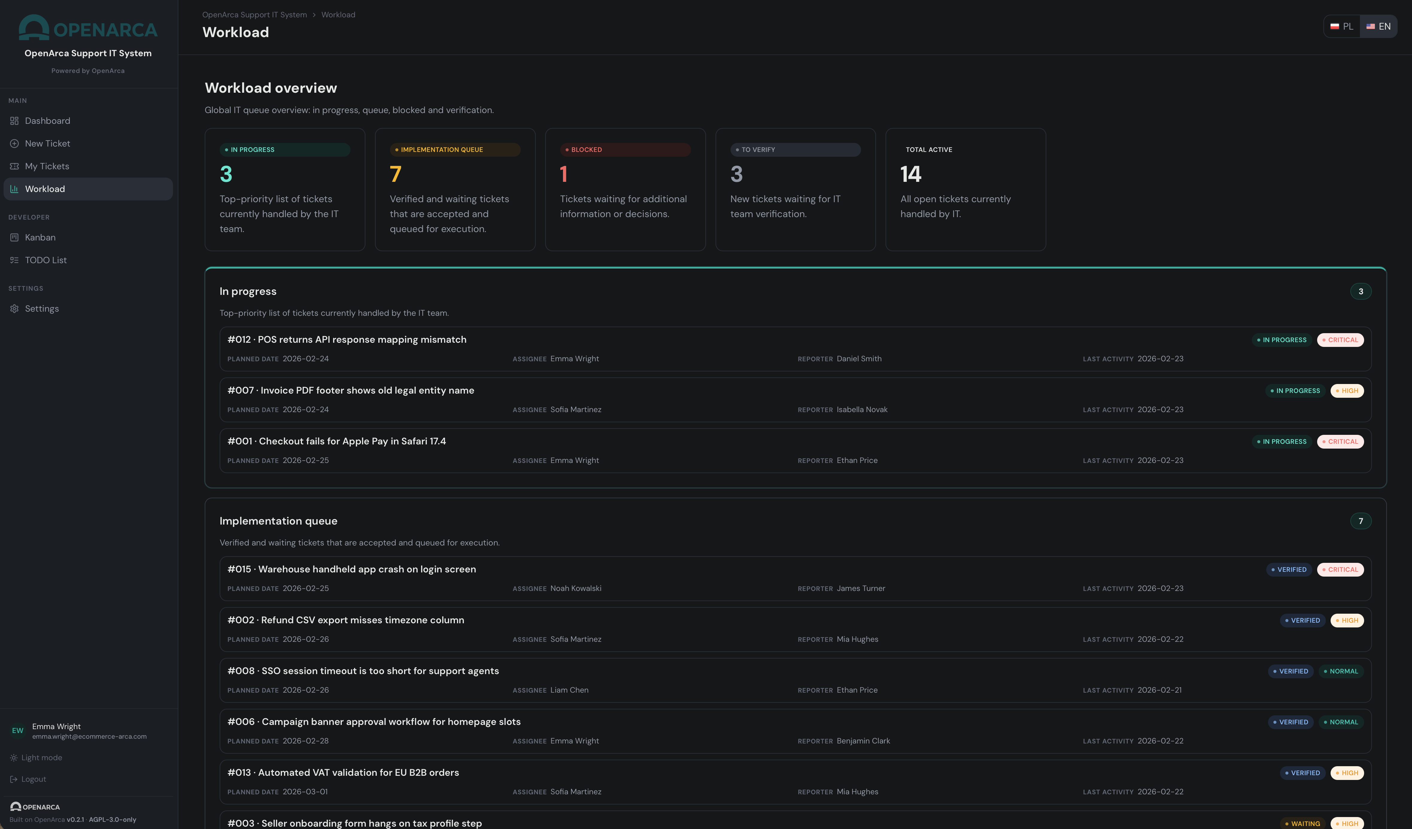
Kanban Board

Drag-and-drop board with 6 workflow stages. Visual ticket overview with priority indicators, planned dates, and instant status sync across the team.

Developer TODO

Personal task list linked directly to tickets. Reorder by drag, set estimates, track what you're working on — without switching context.

Context & Memory

Every ticket carries its full history: comments, status changes, decisions, attachments. Knowledge stays attached to work — forever.

Roles & Projects

RBAC with user and developer roles. Manage multiple projects, configure email domains, handle SMTP or AWS SES — all from a clean admin panel.

Passwordless Auth

OTP-based login. No passwords to manage. Users get a secure 8-digit code via email, valid for 10 minutes. Dead simple, zero friction.

Bilingual UI

Full Polish and English interface. Switch languages on the fly. Built for international teams and Polish-speaking organizations alike.

Ticket Reporting

Guided multi-step form for end users to submit issues, feature requests, and bugs. Categories, priority, attachments — with real-time status tracking from their own dashboard.

Domain-based Access

No account creation needed. Users log in with their corporate email — access is automatically granted based on allowed email domains configured by the admin. Zero onboarding friction.

Tech Stack

React 18Node.js 20TypeScriptSQLiteDockerAGPL-3.0
Where OpenArca fits

Built for teams who ship

From small startups to enterprise IT departments — anywhere teams need operational clarity without the overhead.

Software Agency

Managing client requests

Track and resolve client-reported issues across multiple projects. Keep context between developers without long email chains or Slack archaeology.

Multi-project Client tickets Developer handoffs

IT Department

Internal support operations

Replace shared inboxes and spreadsheets. Employees submit requests via email OTP — no account setup needed. IT team processes via Kanban.

Self-hosted Passwordless RBAC

Product Startup

Engineering workflow

Keep the dev team focused on shipping. Link tasks to tickets, track blockers in real time, and never lose context between sprints.

Context retention TODO list Blockers

DevOps Team

Incident & operational tasks

Route incidents, track remediation steps, and close with a summary. Every action logged. Every decision traceable.

Incident tracking Audit history Docker deploy
Who it's for

Who OpenArca is for

  • Developers who ship fast
  • Internal IT teams handling requests
  • Agencies managing client work
  • Product teams tired of heavyweight tools
  • Teams that need clarity, not process overhead
How OpenArca works

The OpenArca Way

Most tools manage tasks.

OpenArca manages execution context.

Work doesn't fail because teams lack tickets or boards — it fails when decisions, ownership, and history disappear between handoffs.

01

Context over complexity

Keep decisions connected to execution.

No hunting through chats or scattered tools.

02

Execution over management

Less planning overhead.

More focused progress.

03

Flow over fragmentation

Tickets, tasks, and communication stay connected.

Work moves forward without losing meaning.

04

Calm over chaos

Designed to reduce cognitive load.

Built for focus and clarity.

"OpenArca isn't just another tool — it's a calmer way to run operational work."

Open Source

Built in the open. Shaped by the community.

OpenArca is free to use, inspect, and improve. We believe great operational tools should be accessible to every team, not locked behind enterprise contracts.

01

Fork the repo

Clone it, run it locally. Two commands with Docker Compose.

02

Find an issue

Browse open issues on GitHub. Good first issues are labeled.

03

Open a PR

Follow CONTRIBUTING.md. Code review is friendly and fast.

04

Shape the roadmap

Discuss features in issues. Your use case matters.

AGPL-3.0

Open source, forever.

React · Node.js · SQLite · Docker

Boring, proven tech. Easy to run anywhere.

What's next

  • Related ticket linking
  • External references (Git PRs, deployments)
  • AI-ready closure summaries
  • Automation engine (SLA, escalation)
  • Enterprise SSO (Google, Microsoft)
Built for the AI Coding Era

Designed to grow with your team — and your AI.

OpenArca is built with AI-assisted development in mind. Modular architecture, full test coverage, built-in skills system, and clean codebase conventions make it easy to extend with any AI coding tool.

AI Coding Ready

The codebase follows strict conventions documented in AGENT.md — optimized for tools like Claude Code, Cursor, and GitHub Copilot. Context-aware structure that AI can navigate and extend.

Skills System

Built-in skills architecture lets you add reusable automation flows directly to the platform. Define a skill once, use it anywhere — from ticket routing to developer workflows.

Test Suite Included

Comprehensive test coverage out of the box. Unit, integration, and E2E tests ship with the project. Every new feature can be developed with confidence.

Modular Architecture

Feature-based module structure. Add new capabilities without touching core logic. Extend existing features with clean interfaces. Designed for long-term growth.

AGENT.md — full context for AI coding agents

Conventions, architecture patterns, and decision history — written for AI tools. Clone the repo and your AI coding assistant knows exactly where to start.

View AGENT.md →
Coming Soon

Enterprise-ready. When you need it.

OpenArca's open core gives you everything to get started. When your team scales, Enterprise adds the governance, automation, and integrations your organization requires.

Be the first to know when Enterprise launches.

No spam. Unsubscribe anytime.

Single Sign-On

Google, Microsoft, LDAP, SAML integration

Automation Engine

SLA tracking, auto-assignment, escalation rules

Compliance Pack

Audit trail, data export, retention policies

Priority Support

Dedicated support channel and SLA guarantees

FAQ

Frequently asked questions

What is OpenArca?

OpenArca is an open workflow platform that connects tickets, tasks, and decisions into one execution flow. It helps teams keep context while moving work forward.

Is OpenArca a helpdesk or a project management tool?

Neither exactly. OpenArca sits between support and project management, focusing on execution and operational clarity rather than heavy planning.

How is OpenArca different from Jira?

OpenArca is designed to be lighter, faster, and more execution-focused. It reduces complexity and keeps context visible across tickets and tasks.

Can I self-host OpenArca?

Yes. OpenArca is open source and can be installed and run on your own infrastructure.

Is OpenArca free to use?

Yes. The open version is available under an open source license. Commercial and enterprise features may be offered separately.

Can companies use OpenArca internally?

Yes. Companies can deploy OpenArca for internal workflows and team operations.

What does AGPL-3.0 mean for businesses?

AGPL allows companies to use and modify OpenArca. If modified versions are offered as a public service, source code changes must also be shared.

Does OpenArca support AI workflows?

OpenArca is designed to work well with AI-assisted workflows by preserving operational context and structured decision history.

Is OpenArca suitable for software agencies?

Yes. OpenArca is ideal for agencies managing multiple clients, requests, and developer workflows in one place.

Is OpenArca production-ready?

OpenArca is built for real operational use and evolves through continuous development and open collaboration.

Get in touch

Questions? Ideas? We'd love to hear.

Whether you're evaluating OpenArca, want to contribute, or have a feature idea — reach out. We respond quickly.

Blog

From the team